Shelly is developing a new Solar Platform for users of photovoltaic (PV) systems. In a recent forum post, the company announced that it is looking for customers to beta test its new solution before it is rolled out more widely.
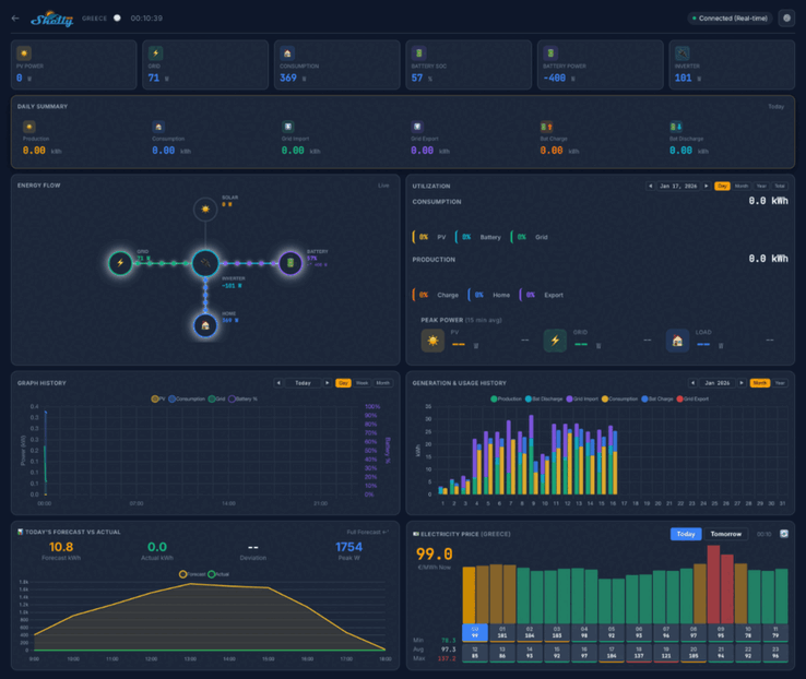
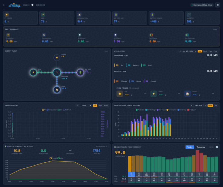
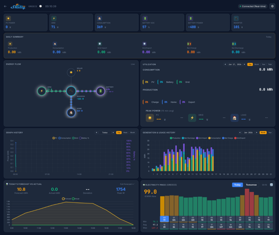
Screenshots of the Shelly Solar Platform indicate that the home dashboard will show key metrics like PV Power, consumption and battery power. There will be several views, including a daily summary, an energy flow diagram, and a power consumption background. Below this, there appear to be a series of graphs and charts linked to historical and forecast metrics, as well as a map showing the location of your plants.
The Shelly Solar Platform beta test will involve 20 users. They are required to have at least one PV plant, with a minimum size of 10 kW, and at least one inverter with ModBus communication. Plus, testers must be selling at least some energy back to the grid, and systems with a battery pack are preferred.
You can apply to join the Shelly Solar Platform beta test by replying in the community thread; details of the information required can be found in the original post. Successful applicants will be sent a Shelly Pro 3EM (curr. $128.99 at Amazon) and a ModBus add-on, and will also get a lifetime free subscription to the Shelly Solar Platform. At the time of writing, the pricing of this subscription and the platform’s release date have yet to be announced.














